Navigating the Ambulensi Menu
Who this is for:
All users
Prerequisites:
Successful login.
What You Will See

Main navigation typically includes:
Dashboard
Incidents
Incident Map
Patients
Ambulances
Health Facilities
GPS Devices
Users
Support
Troubleshooting
Related Articles
Related Articles
Navigating the Incident Map
Who this is for: Dispatchers, Dispatch Managers, Supervisors Prerequisites: Logged into Ambulensi Dispatcher or Admin role Overview The Incident Map provides a real-time view of emergencies and ambulance movements using Google Maps API. Key Features ...
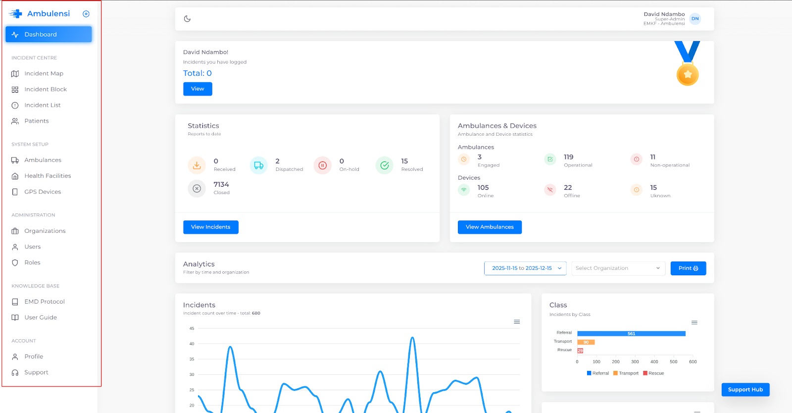
Overview of the Ambulensi Dashboard
Who this is for: Admins, Dispatchers, Supervisors Prerequisites: Valid login Dispatcher or Admin role Dashboard Features The Ambulensi dashboard provides real-time EMS visibility: Total emergency incidents Active/pending/closed incidents Available vs ...
How to Switch Between Ambulensi Modules
Who this is for: Dispatchers, Admins, Data Managers Prerequisites: Logged in. Steps Use the left navigation menu. Select the module you want (Incidents, Patients, etc.). The system redirects automatically. Troubleshooting Module not loading → check ...
Ambulensi System Governance Overview
Who this is for: Health Administrators, EMS Directors, Super Admins, ICT Managers Prerequisites: Organisational onboarding completed. Overview Governance ensures accountability, safety, and continuity of Ambulensi operations. Core components include: ...
Understanding Ambulensi User Roles
Who this is for: All Ambulensi users, especially new team members. Prerequisites: None. Overview Ambulensi uses a role-based access system. Roles and Permissions Role Primary Functions Admin / Super Admin Full platform access, system setup, analytics ...